无菌制药生产线需要百级层流保护,确保药品在百级环境下完成生产
通常说的A+B A+C指的是背景区
GMP规定:生产过程中的环境数据要能追踪、审计;


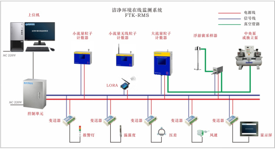
在线监测系统:查看生产中的洁净度、浮游菌、风速、温湿度;



苏州PA视讯环境技术有限公司
公司地址:江苏省苏州市斜塘街道苏州工业园区启泰路66号国泰新点软件研发办公楼5楼508室
联系电话:0512-65296560
邮箱:sd@filter-tech.net
作者: 发布时间:2022-09-15 11:00:53点击:86031
无菌制药生产线需要百级层流保护,确保药品在百级环境下完成生产,
通常说的A+B A+C指的是背景区,
GMP规定:生产过程中的环境数据要能追踪、审计;
无菌制药生产线需要百级层流保护,确保药品在百级环境下完成生产
通常说的A+B A+C指的是背景区
GMP规定:生产过程中的环境数据要能追踪、审计;


在线监测系统:查看生产中的洁净度、浮游菌、风速、温湿度;


