业务咨询热线:18914054310     欢迎光临苏州PA视讯环境技术有限公司网站!
无尘室一体化解决方案的解决商、供应商、服务商产品种类齐全,操作简单,售后完善。承诺:30天包换、1年质保、终生维修
服务热线:18914054310
PA视讯Contact us
全国咨询热线18914054310

苏州PA视讯环境技术有限公司

公司地址:江苏省苏州市斜塘街道苏州工业园区启泰路66号国泰新点软件研发办公楼5楼508室

联系电话:0512-65296560

邮箱:sd@filter-tech.net

您的位置:首页>>新闻资讯>>行业新闻
行业新闻

CIMP药机展完美收官,回看PA视讯精彩瞬间

作者:苏州PA视讯环境技术有限公司 发布时间:2024-11-29 15:11:29点击:14990

信息摘要:

CIMP药机展完美收官,回看PA视讯精彩瞬间

图片





       近日,厦门国际博览中心盛大举办的药机展,恰似行业发展的一个生动缩影。为期三天的博览会上,可谓是星光熠熠、精彩纷呈。

来自德国、意大利、美国、日本、瑞士、瑞典、英国、韩国等 24 个和地区超过 400 个国际知名品牌齐聚一堂,多款全球、中国首秀的

产品重磅亮相,其磅礴之势彰显了博览会专业化平台无与伦比的强大吸引力。苏州PA视讯也有幸作为展商参加此次厦门药机展。


图片
图片


展台亮点     


       苏州PA视讯近十年一直深耕于洁净室净化设备和验证仪器领域,这次厦门药机展上PA视讯带着精密的洁净设备以及的销售团队前来参展;

图片
图片
图片
图片
图片



核心产品    




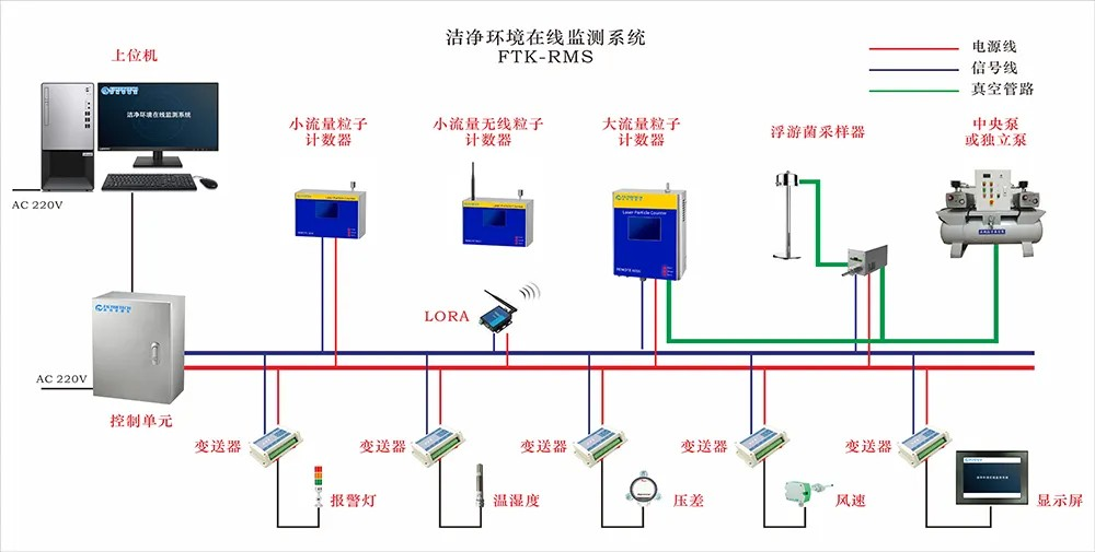
     苏州PA视讯在此次展会上重点展示的在线检测系统。  FTK-RMS洁净环境在线监测系统是一款用于远程实时在线监测洁净环境各项参数的产品。

该系统以组态软件为上位机,终端仪器主要包含激光尘埃粒子计数器、浮游菌采样器、温湿度传感器、压差传感器、风速传感器等。

图片

FTK-RMS主要功能

图片


   在展会期间,展位前始终人头攒动,吸引了众多专业观众驻足交流探讨。这些专业观众来自医药生产企业、科研机构、

质量检测部门等不同领域,他们对洁净室净化设备有着极高的关注度和专业需求。面对纷至沓来的专业观众,

PA视讯团队成员有条不紊地进行产品演示、技术讲解和问题答疑,现场气氛热烈而有序,充分展示了苏州PA视讯产品

在医药行业的广泛影响力和强大吸引力。

图片
图片
图片

       苏州PA视讯将继续秉持创新驱动、质量至上的核心价值观,持续加大研发投入,不断优化产品性能与服务质量。

       公司将深度聚焦医药行业客户需求,以数字化智能化技术为引领,开发更多契合行业发展需求的高端洁净技术

解决方案,助力医药企业提升生产效率、降低运营成本、保障产品质量。同时,积极拓展国内外市场,

加强与全球合作伙伴的交流协作,共同推动医药净化技术的创新发展与广泛应用,为构建更加安全、高效、智能的

医药生产环境而不懈努力。

图片


图片
图片



本文标签:
PA视讯

网站地图